Anthropic design choice exposed 150M+ downloads, and 200K servers to complete takeover

Assess AppSec Processes and Ensure Compliance

Simplify security audits and maintain seamless regulatory compliance
complaince hero image
Strengthen Your Security Program 1

Stay Compliant

OX Security integrates with leading frameworks like CIS, NIST, PCI, SOC2, and GDPR, enabling continuous compliance monitoring, reporting, and improvement across clouds, business units, and teams.
Sail Through Audits 1

Sail Through Audits

Automate compliance validation and reporting throughout the DevOps lifecycle, streamlining audits for faster, more efficient processes.
Strengthen Your Security Program 1

Strengthen Your Security Program

Gain a clear understanding of your risk exposure and easily track key security metrics to reduce vulnerabilities and elevate your product security program.

Streamline Compliance with Real-Time Monitoring & Regulatory Alignment

sssstay complaint

Align Security Strategies with Regulatory Standards

OX empowers security and compliance teams to align organizational strategies with over 35 compliance frameworks, including NIST, SOC2, and GDPR.

complaince 1
Stay Compliantzzz

Proactively Manage Compliance in Real-Time

With continuous real-time monitoring, OX ensures early detection of compliance issues, helping development, security, and compliance practices remain optimized throughout the development environment.

complaice 2
zzzzzzzzzzzzzzzzz

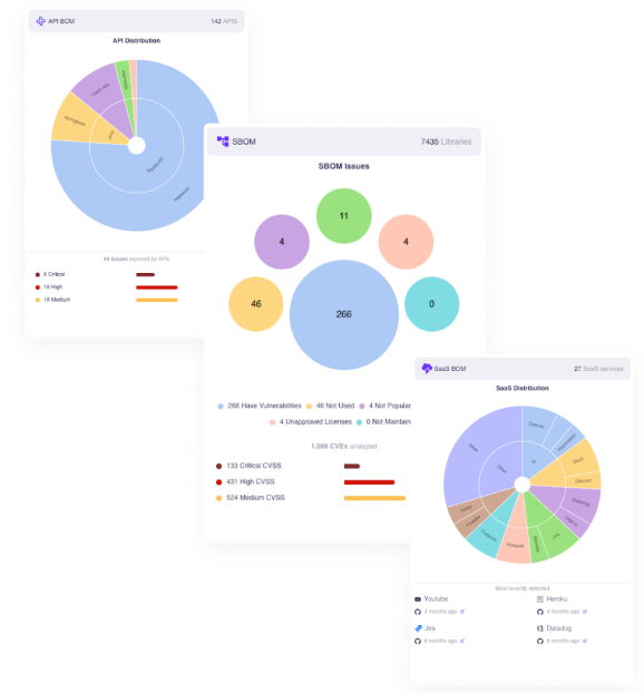
Run Reports with Ease

Quickly identify asset control and pinpoint gaps. OX’s BOM overviews save hundreds of hours by automating manual searches, allowing for faster, more informed reporting.

complaicne 3

Getting started is easy

Bake security into your software pipeline. A single API integration is all you need to get started.